Dodge Alert Storms
More updates ≠ More clarity
Fragmenting ISP, SD-WAN, SASE, and security inventory/telemetry across tools triggers floods of duplicate alerts that block visibility.
The outcome? Downtime alerts get buried. Confusion causes delays. Critical actions slip through the cracks. And executives spend too much time digging for clarity.
DIA down
Case Ticket
1029
There has been an update to case ticket
1029
Dodge Alert Storms
More updates ≠ More clarity
Fragmenting ISP, SD-WAN, SASE, and security inventory/telemetry across tools triggers floods of duplicate alerts that block visibility.
The outcome? Downtime alerts get buried. Confusion causes delays. Critical actions slip through the cracks. And executives spend too much time digging for clarity.
DIA down
Case Ticket
1029
There has been an update to case ticket
1029
PULSE AI

AI-generated, role-specific summaries that cut through the notification noise so individuals and teams stay focused on what matters.
Automatically parses accounts and interprets context to prioritize cases.
Finds miscommunication, ticket stalling, or unresponsiveness.
Spotlights unusual patterns like lack of change.
Emails role-based summaries fine-tuned for executives, directors, managers, and engineers.
Dodge Alert Storms
More updates ≠ More clarity
Fragmenting ISP, SD-WAN, SASE, and security inventory/telemetry across tools triggers floods of duplicate alerts that block visibility.
The outcome? Downtime alerts get buried. Confusion causes delays. Critical actions slip through the cracks. And executives spend too much time digging for clarity.
DIA down
Case Ticket
1029
There has been an update to case ticket
1029
PULSE AI UPDATES
A new dashboard

PULSE AI UPDATES
A new dashboard
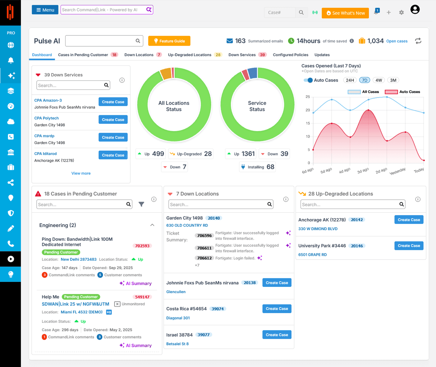
A birds-eye view of the network
The most important alerts
The most important cases
Locations with down services
Locations with degraded services
A birds-eye view of case creation trends

Role-Specific Alert Summaries
Don't just save time. Protect customer trust, brand reputation, and revenue.
Don't just save time. Protect customer trust, brand reputation, and revenue.
Executives
Make fast, confident decisions without reading every ticket.
Ops Managers
Spot bottlenecks and stalled issues before they escalate.
Engineers
Engineer-Led
Support
Stay laser-focused on actionable work, not inbox archaeology.
Customers
End-to-End
SD-WAN
See faster resolutions, less downtime, and proactive updates.
PULSE AI
SETUP
CommandLink Pro
subscription
1
2
Select case type
(only engineering initially)
Select users to receive summaries
3
4
Select frequency
(hourly, every four hours, daily, or weekly)
CommandLink Pro subscription
1
2
Select case type
(only engineering initially)
Select users to receive summaries
3
4
Select frequency
(hourly, every four hours, daily, or weekly)